
近日,中國電子技術標準化研究院于北京順利召開《低代碼開發平臺創新發展路線圖(2023)》封閉編制會。同方鼎欣應邀作為發展路線圖編制單位之一,與來自用戶方、科研院所、平臺方案廠商等近30家相關單位的40余位專家共同參與了本次現場編制工作,為我國低代碼產業發展路線提供了參考建議!

當前,隨著我國數字化轉型步伐不斷加快,低代碼開發作為一項軟件開發技術新模式,低成本高效率、易學易用、人人能夠快速上手,憑借其可視化、快速構建數字化應用等能力優勢,降低了應用開發搭建門檻,且在后期運維中的迭代速度更快、靈活性更高,能夠快速響應用戶需求,提升復雜應用場景應對能力,得到越來越多的企業青睞,已成為軟件行業降本增效、提升用戶體驗、推動產業轉型升級的新路徑。為提升業內對低代碼平臺的認識,推動用戶方更加科學便捷地開展低代碼開發平臺選型,促進低代碼開發平臺在各領域規模化應用。中國電子技術標準化研究院組織開展了本次編制工作。

本次編制工作聚焦當前低代碼開發平臺政策、市場、技術等發展趨勢,來源、認識、分類、特征、能力、用戶等內涵,參考架構、關鍵技術、標準化、生態圈等實現路徑,應用場景、運營指南等應用實踐,以及對相關方的各類建議,經過同方鼎欣代表與各界專家深入交流、共同探討后,總結提出了編制大綱并進行了路線圖的編制。
同方鼎欣低代碼平臺
作為在信息產業領域沉浸多年的信息技術服務與數字化解決方案提供商,同方鼎欣布局信息產業領域近30年,通過多年積累和發展,構建了從產品創新到業務數字化體系,是我國推進行業數字化轉型的先行者之一。為順應我國數字化發展歷程,同??欣?向開發者自研推出了可?主搭建、靈活定制、?效復?的同方鼎欣低代碼平臺,通過可視化方式,或少量編寫代碼,即可快速搭建各種應用系統。加快開發速度,降低開發成本,提升開發質量。平臺擁有自主研發的表單生成器、工作流引擎、門戶設計器、報表設計器、大屏設計器,直接通過圖形拖拽、參數配置,實現軟件基礎功能和框架的快速搭建。平臺提供成熟的系統框架、標準組件、自動化的裝配流水線,幫助開發者專注于核心業務,助力企業快速構建數字化應用。

同方鼎欣低代碼產品架構

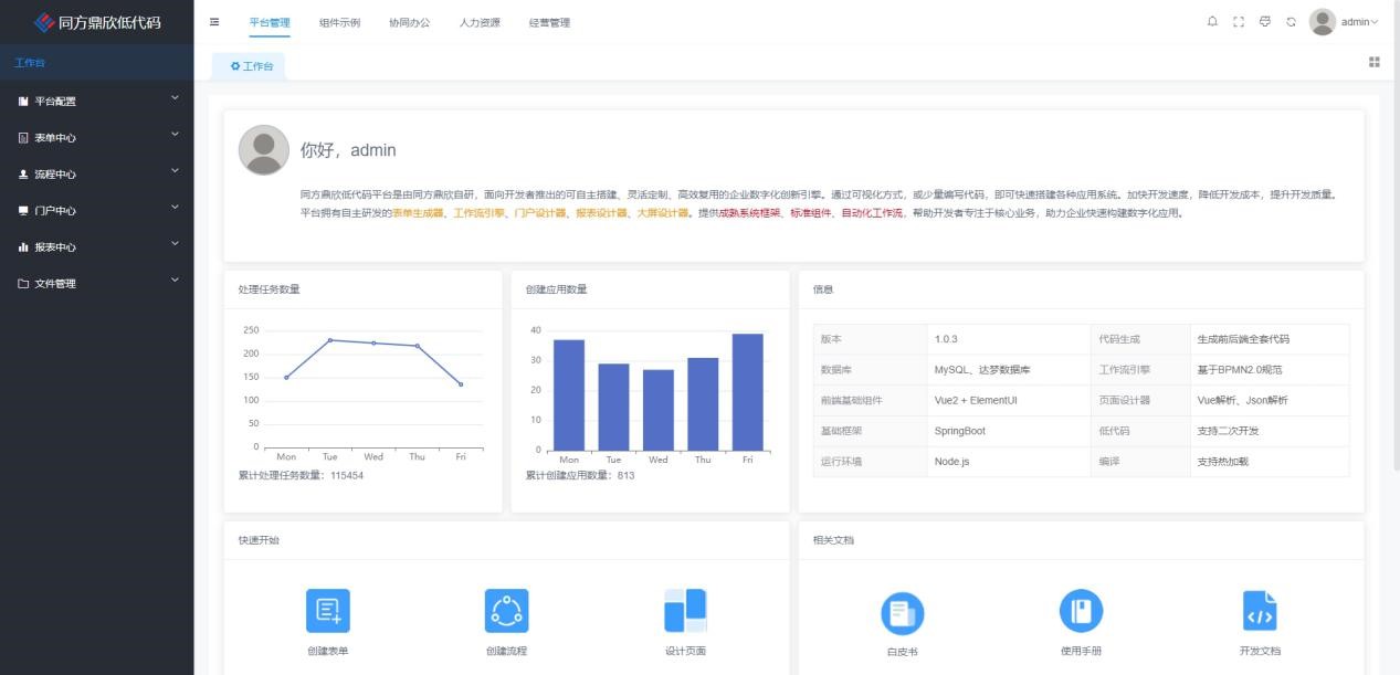
同方鼎欣低代碼平臺頁面展示
目前,同方鼎欣低代碼平臺已可在軟件開發、系統搭建、原型制定等多個場景中應用,為政府、國防、金融、能源、電信、教育、醫療等領域的數字化服務賦能。并先后與飛騰、兆芯、海光、鯤鵬、騰云等國產CPU,達夢、人大金倉等國產數據庫,東方通、金蝶天燕等國產中間件,以及麒麟、統信等一系列國產化操作系統完成了產品兼容性互認證。憑借優秀的產品表現,同方鼎欣低代碼平臺率先通過了中國電子技術標準化研究院的《低代碼開發平臺能力要求》評價,獲批“低代碼開發平臺能力評價證書”及“低代碼開發平臺能力評價報告”,并于近期入選了中國信通院發布的《高質量數字化轉型產品及服務全景圖(2023上半年度)》。
未來,作為中國電子工業標準化技術協會信息技術應用創新工作委員會會員單位,同方鼎欣將持續與電子標準院開展深度合作,不斷豐富和完善《低代碼開發平臺創新發展路線圖(2023)》相關內容,共同推動我國低代碼開發平臺研發與應用能力提升,支撐我國各領域數字化轉型更快、更好發展!